大家好,经过4个月的辛苦开发和2个月的Beta测试,我们今天非常高兴地对外正式发布Reqable 3.0版本,这里给大家分享下3.0版本的更新内容。
1. 许可证授权迁移到会员授权
由于3.0版本开始将支持数据云存储和多设备同步,因此我们重做了会员体系,付费机制由之前的许可证授权改为会员账号授权。专业版用户的权益可以选择迁移为新版本高级会员,无需额外付费,社区版用户也可以免费注册为基础会员,各项权益只增不减。后续邮箱密码将作为用户登录凭证,云端数据以账号作为凭证进行同步。
新版本我们取消了原专业版许可证的设备平台类型限制,同一个账号将支持在不同平台上同时登录,不限平台类型,但同样会有最多6台设备数量上限。
3.0版本除了常规邮箱密码登录外,还将支持微信、GitHub、Google和苹果(仅限iPhone)第三方授权登录。

账号登录入口仍然放在左下角(移动端仍在侧边栏顶部),成功登录后将显示为用户头像。如果是通过第三方授权(OAuth)进行账号注册,我们会自动获取第三方平台的邮箱、昵称和头像,如果是通过邮箱密码进行注册,我们会自动生成一个随机头像,用户后续可以打开个人中心窗口中进行修改。
注意,由于新版本增强了密码信息摘要的强度,原许可证管理中心的账号密码不可用,需要重新注册。
点击左下角头像可以进入个人中心,可以进行账号、数据和登录设备的管理。

在个人中心,可以选择将旧版本的许可证迁移到新版本的高级会员,迁移后许可证将会自动注销,即无法在旧版本上进行授权;当然,也可以选择不迁移并继续使用旧版本。如果一个邮箱下面有多张许可证,可以选择转移到其他邮箱,也可以向我们申请给多余的许可证退款。
2. 云服务和数据同步
云服务和数据同步是3.0版本最核心的新功能,用户的API集合、环境变量和调试规则数据可以自动上传到我们的云服务器,在其他设备上将会自动同步。其中,API集合和环境变量支持实时同步,任何修改在其他设备上立即可见,方便多人进行实时协作。
在窗口左下角,会显示一个云服务连接状态的图标,绿色表示连接状态正常。如果无法连接云服务器,用户将无法对API集合和环境变量进行修改(和Postman等工具机制一样),但不影响API测试。

数据实时同步的实现原理,并不是数据的整体上传和下载,而是每一步操作都会与服务器进行同步,要求客户端与服务器要完全同步,因此客户端离线时无法修改数据。
云服务和数据同步对所有用户开放,包括免费用户,但是付费用户拥有更大的云端存储空间以及支持多设备登录同步。我们强烈反对声称不限空间功能免费,攒一波用户后再花式收费割韭菜的做法。 目前免费有限的存储空间足够满足绝大多数用户数据存储需求,对我们也没有成本困扰,如果真到了瓶颈,那你确实是该考虑付费了。
如果有担忧到数据隐私安全,或者顾虑云服务的稳定性,可以选择在个人中心将数据模式切换到离线数据模式(默认是云端数据)。

离线数据和账户未登录时的数据为同一份,登录和登出账户对数据将不会有任何变更。离线模式下数据和旧版本一样,仅存储在设备本地,丢失后无法恢复。
云端数据和离线数据在本地采用不同目录进行存储,切换后不会自动导入。但是从2.x版本升级到3.0版本后,会出现一次是否将旧版本离线数据导入到云端的弹窗提示,如果错过此次机会,后续只能手动将离线数据导出然后再在云端环境下手动导入。
在云端存储空间不足或者超限时,我们会在右下角以通知形式进行提示。在上图窗口中,用户也可以查看各部分的用量,方便进行管理。
3. 主界面UI调整
我们对新版本的主界面UI进行了一些较大幅度的调整,主要为下图中的两个部分:

首先,新版本取消了调试按钮的强调色和修改了文案,强调色迁移到了API请求测试的发送按钮上。因为我们考虑到在API测试标签页下面发送按钮是高频使用组件,调试按钮可有可无不应该吸引使用者的注意,而在调试标签页下面,用户并不难找到右上角的调试开关,强调色没有太大意义。这个改动可能会让部分已经习惯的小伙伴不舒服,但相信大家后面会接受这个改动。
其次,新版本取消了发送按钮右侧的下拉菜单,放到了上面一栏中,并直接放出高频使用的保存按钮。同时,还会显示API请求在集合中的层级路径,点击层级可以直接跳转到对应的文件夹,或者点击名称直接进行API重命名。
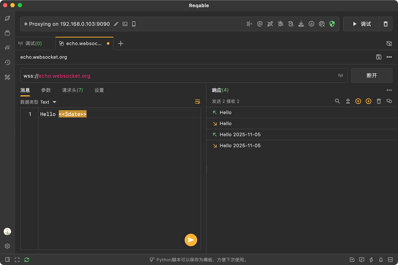
4. WebSocket请求测试
新版本我们还新增了WebSocket的请求测试,并支持保存到API集合中(WS标识)。不过,目前暂时还不支持在调试模式中对WebSocket消息进行拦截修改,这部分功能我们会在后续的3.x版本迭代更新中逐步完成。

WebSocket标签页的布局和HTTP请求测试类似,支持Text和Binary消息发送,以及自定义请求头等。同样的,也支持在WebSocket中使用<<>>来引用环境变量。
5. 全新环境变量编辑界面
新版本还重做了环境变量编辑界面,环境变量不再以弹窗形式出现,而是加入到主界面的标签页中统一进行管理,如下图所示:

同其他的REST标签页布局类似,在变量列表上面可以进行标签和环境名称的修改,以及保存或者删除等操作。
6. 设备筛选和条件关联
对于流量列表,我们在侧边栏新增了一个设备筛选功能,默认情况下名称显示为设备IP,用户可以右键设置别名。同时,在列表中信息设备列(默认不开启,需要在列表顶部右键手动勾选)。

条件关联是指从上往下,书签筛选、设备筛选、应用筛选到域名筛选,筛选项逐级变少。比如设备筛选之后,应用可选列表仅显示已选择设备下的应用程序,应用程序筛选后,域名可选列表仅显示已选择应用下的域名。
7. SVG图片预览
新版本可以直接预览SVG格式图片,而不是仅仅显示XML文本。和其他图片类型,用户可对SVG图标进行放大、缩小、旋转和镜像等等操作。

8. 优化和BUG修复
这部分比较多,就不一一介绍了,有兴趣的小伙伴可以前往更新日志中进行查看。
从2.x版本升级到3.0版本请直接覆盖安装,勿保留旧版本。由于数据源是同一份,如果更新后降回退启动旧版本会导致数据异常。
9. 后续版本计划
3.0版本正式发布后,我们将恢复版本快速迭代,保持每周1-3个版本的速度,重点修复和优化历史遗留的问题和缺陷,包括一些性能问题。
在3.1版本,我们将重新设计一些底层机制,重新实现重写相关功能,解决依赖请求原始服务器等问题。
在3.2版本,计划将支持发送GRPC请求,以及Protobuf数据解析等功能。
最后,感谢大家的支持,Reqable立志做最好用的API工具。